項目背景
某世界領先的工業機器人制造商,希望萬可解決方案公司為其開發一個工藝管理平臺演示系統并完成現場的安裝部署、配置和調試。
該公司負責采集現場機器人的實時監控數據并將數據上傳到OPC UA服務器,演示系統展示這些實時數據,顯示報警信息并匯總成相應的圖表,方便用戶實時掌握生產情況。
根據客戶的實際需求,我們通過WAGO SCADA,為其提供了一套工藝管理平臺。
系統主要功能
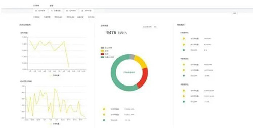
01 Dashboard
3D數字孿生實時模擬機器人的真實動作,顯示設備的實時工作狀態、工作時間、工藝節拍、主軸轉速、主軸溫度等信息,自動匯總當前工單的完成情況,統計產能信息和工單合格率,并顯示報警信息。

02 工藝監測
工藝監測包含:工藝路徑、刀具管理、預防性維護、能耗管理、故障診斷和技術支持。
◆ 刀具管理顯示刀具的壽命和保養情況

◆ 能耗管理統計各個設備的月耗電量和年、月、日的能耗信息

◆ 故障診斷中選擇對應的故障,在3D圖中會自動高亮標記故障的部件

03 質量追溯
用圖表展示工單合格率、主軸轉速、主軸溫度和故障預警的匯總信息。

04 排產計劃
選擇工單,可手動導入對應的工單開始生產,返回Dashboard可以查看載入工單的生產情況。

系統集成方案
該工藝管理平臺和WAGO SCADA是兩套獨立的系統,WAGO SCADA為該工藝管理平臺提供了豐富靈活的組態頁面內容以及數據采集服務。集成方式主要有以下兩種形式。

01 組態畫面運行時集成
通過WAGO SCADA創建并配置機器人數字孿生項目,將其運行時畫面集成到該工藝管理平臺。
02 訂閱組態項目變量
該工藝管理平臺通過訂閱WAGO SCADA項目中的變量獲取機器人數據,無需關注底層設備數據采集協議等細節,數據采集完全由WAGO SCADA完成,該項目中使用了OPC UA數據源。

項目收益
通過落地這套工藝管理平臺,可以實時地了解車間產線的機器人設備的工作狀態,并且同步跟蹤工單的進度完成情況,還可以隨時查看設備的歷史數據。
每個工單完成以后,可以追溯各個工件完成時的設備數據,并生成相應的生產報告,滿足工廠對于設備狀態的實時跟蹤和運維需求。
我們的貢獻
我們對整套方案做了設計以及實施。畫面中使用到的所有控件,是公司多年的實際項目中積累和開發而成,可適用于多種行業,例如流程行業、離散行業、樓宇控制、水處理行業、石化能源行業、環境監控等。
除此之外,WAGO SCADA也適用于在更加強大的軟件系統內做深度集成,主要特點為:網頁形式的靈活組態功能,支持OPC、Modbus等多種底層數據通訊,也支持作為數據源和其他軟件系統比如MES、ERP對接。